
What is a DMS? Dealer Management System Explained
Complete guide to Dealer Management Systems (DMS): what they are, core features, costs, and benefits for independent and franchise dealers.
Industry trends, best practices, and tips to grow your dealership.

Complete guide to Dealer Management Systems (DMS): what they are, core features, costs, and benefits for independent and franchise dealers.

Understand the difference between DMS and CRM for auto dealerships. Learn what each system does, when to use each, and how they work together.

Complete guide to Dealer Management Systems (DMS): what they are, core features, costs, and benefits for independent and franchise dealers.

Understand the difference between DMS and CRM for auto dealerships. Learn what each system does, when to use each, and how they work together.

Compare cloud DMS and on-premise dealer management systems: cost, security, access, maintenance. Detailed pros/cons analysis for independent dealers.

Complete step-by-step checklist for implementing dealer management software: preparation, data migration, user setup, training, and go-live process.

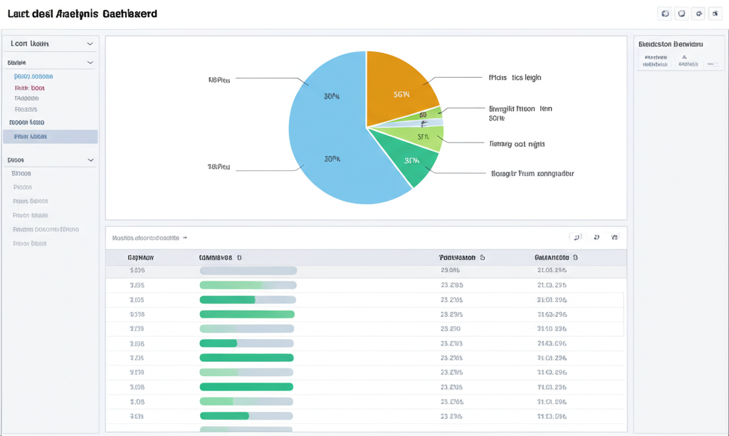
Essential dealership KPIs to track in your DMS dashboard: sales metrics, inventory performance, profitability, and operational efficiency indicators.

Complete guide to selecting dealer management software: 8 decision criteria, vendor evaluation checklist, contract red flags, and implementation planning.

Calculate the ROI of dealer management software: cost savings, efficiency gains, revenue improvements, and real-world ROI examples for independent dealers.

Essential DMS integrations for dealerships: accounting software, vehicle marketplaces, VIN decoding, lenders, and payment processors.

Dealer management system security standards: encryption, access controls, audit logs, compliance certifications, and red flags to avoid.

Essential compliance features in dealer management systems: FTC Buyers Guide, OMVIC contracts, audit logs, document retention for US and Canadian dealers.

Master inventory aging analysis: optimal turnover targets, aging thresholds, pricing strategies to minimize carrying costs and maximize profit.

Complete guide to VIN decoding for dealerships: how it works, reliable data sources (NHTSA, NMVTIS), common decoding errors, and best practices.

Professional vehicle merchandising guide: photo requirements, option verification, competitive pricing, and descriptions that convert browsers to buyers.

Automotive marketplace syndication best practices: avoid listing errors on AutoTrader, CarGurus, Facebook Marketplace. Data consistency checklist.

Industry benchmark inventory turnover rates: small (1-10 units), mid-size (11-50), large (50+) dealerships. Calculate your ideal turnover ratio.

Optimize vehicle reconditioning: reduce cycle time, control costs, track mechanical/detailing/photo stages. Recon workflow checklist for dealers.

Used car pricing strategies: market-based (competitor analysis), cost-plus (margin targets), dynamic pricing. When to use each approach.

Floor planning best practices: optimize curtailment, reduce interest expense, manage days-in-stock. Strategies to minimize floor plan costs.

Multi-channel vehicle sourcing: auction buying tips, trade-in evaluation, wholesale relationships. Build optimal inventory acquisition mix.

Seasonal inventory strategies: predict demand shifts, adjust acquisition timing, optimize stock mix. Historical sales analysis for planning.

Lead response best practices: 5-minute response target, automated workflows, multi-channel outreach. SOP template for dealership BDC teams.

Business Development Center optimization: when to automate, when humans add value. Email/SMS sequences, call scripts, conversion tracking.

Dealer communication compliance: CASL (Canada), TCPA (US), CAN-SPAM requirements. Consent management, opt-out workflows, record-keeping.

Automotive lead scoring system: assign points based on engagement, vehicle interest, budget signals. Focus sales effort on ready-to-buy leads.

Multi-channel follow-up sequences: optimal timing, channel mix (email vs SMS vs call), personalization strategies. Test results from 10,000+ leads.

Essential CRM metrics for dealerships: lead-to-appointment conversion, average response time, pipeline value, close rate by source.

Trade-in lead process: instant appraisal tools, negotiation scripts, ACV verification. Convert online appraisals to showroom visits.

Service reminder campaigns, birthday greetings, equity alerts, loyalty rewards. Lifetime customer value strategies for independent dealers.

Customer referral program design: reward structures, tracking mechanisms, promotional materials. Turn happy customers into your sales team.

Analyze lost deals: common objections, price vs competitor gaps, process breakdowns. Use lost sale data to improve close rates.

Legal document retention periods: deal jackets (7 years), payroll (6 years), tax (7 years). Federal, state/provincial requirements for dealers.

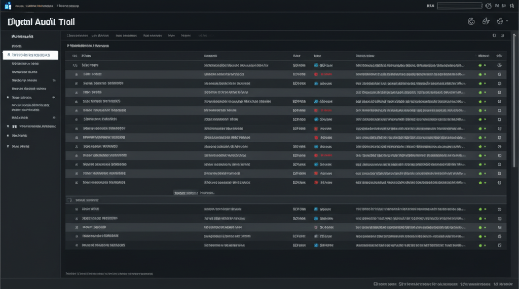
Compliance audit trail: track user changes, document access, deal modifications. Meet regulatory requirements for dealer recordkeeping.

Deal jacket checklist: required documents, signature verification, filing workflow. Avoid compliance violations with complete deal files.

Ontario motor vehicle dealer compliance: OMVIC contract requirements, disclosure obligations, trust account management, garage register.

Federal Trade Commission Used Car Rule: Buyers Guide posting, warranty disclosures, 'As Is' vs warranty sales. Compliance checklist for US dealers.

DMV title transfer process by state: required documents, timing requirements, fees, lien releases. Streamline registration for faster delivery.

Personal Information Protection and Electronic Documents Act (PIPEDA): consent requirements, data security, customer rights. Canadian dealer compliance.

State lemon law requirements: buyback disclosures, branding rules, warranty obligations. Avoid penalties with proper lemon law compliance.

Dealer warranty forms: limited warranty template, 'As Is' disclaimer, service contract addendum. Compliant warranty documentation for both countries.

State/provincial dealer audit checklist: documents reviewed, common violations, red flags. Prepare for regulatory audits and avoid penalties.
Get the latest industry insights and product updates delivered to your inbox.